Solo il 12% circa degli indirizzi Shiba Inu è in attivo. La stragrande maggioranza, circa il 77% degli indirizzi SHIB, è in rosso.
La maggior parte di essi andrebbe incontro a perdite se vendesse i propri token SHIB al prezzo prevalente.
Indirizzi Shiba Inu: Oltre il 77% è in perdita
È interessante notare che una porzione relativamente consistente di indirizzi SHIB è in pareggio, con circa l’11% degli indirizzi né in profitto né in perdita all’attuale prezzo di mercato.
Gli indirizzi attivi diminuiscono in 7 giorni
Inoltre, negli ultimi sette giorni, c’è stato un calo di circa il 9,5-9,7% nel numero di indirizzi nuovi, attivi e senza saldo SHIB.
La crescita degli indirizzi di Shiba Inu è stagnante
L’espansione complessiva degli indirizzi Shiba Inu all’interno della rete SHIB mostra segni di stagnazione, con il numero medio di indirizzi in possesso di token SHIB che rimane intorno a 1,24 milioni per diversi mesi.
Utenti di Telegram in calo e aumento della negatività
Il gruppo Telegram Shiba Inu sta registrando un notevole calo del numero di utenti, accompagnato da un notevole deterioramento del sentiment.
I messaggi negativi su Telegram relativi a Shiba Inu ora superano quelli positivi di quasi due volte, con 239 messaggi negativi rispetto a quasi 151 messaggi positivi negli ultimi sette giorni.
Commercio con l’AI – 9 migliori bot di trading di criptovalute per massimizzare i vostri profitti
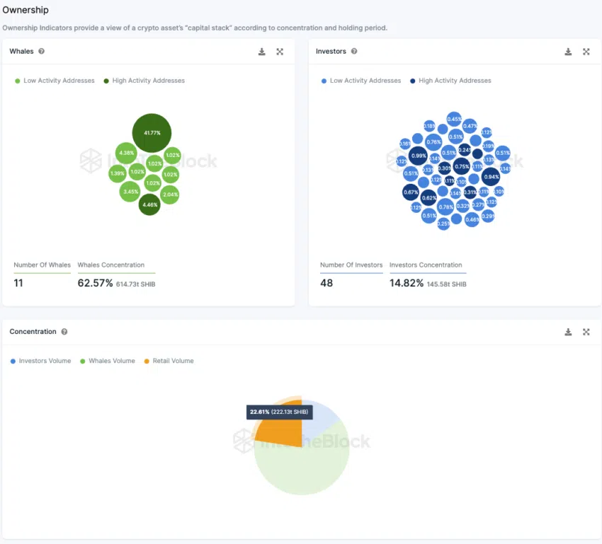
Gli investitori al dettaglio detengono il 36% dell’offerta di gettoni SHIB
Analizzando la distribuzione della proprietà di Shiba Inu Coins tra le diverse categorie – investitori al dettaglio, grandi investitori e balene – emerge un panorama intrigante. Circa il 41,77% dell’offerta totale si trova in indirizzi inattivi, quindi ritirati dalla circolazione.
Questa dinamica influenza anche altre proporzioni di proprietà. Quasi 48 indirizzi di grandi investitori possiedono collettivamente circa il 25% dell’offerta in circolazione di SHIB. Nel frattempo, dieci balene controllano quasi un terzo dell’offerta, mentre i piccoli investitori comandano quasi il 40% della distribuzione totale del token.
Qui, le “balene” indicano indirizzi superiori all’1% dell’offerta totale di token. I grandi investitori possiedono tra lo 0,1% e l’1%, mentre gli investitori al dettaglio detengono meno dello 0,1%.





