Nella prima settimana di giugno, il mercato delle criptovalute ha visto una partecipazione significativa da parte di balene e investitori istituzionali in tre altcoin: ETH, FARTCOIN e HYPE.
Queste attività di acquisto e vendita su larga scala riflettono fiducia nel potenziale di crescita di queste monete e potrebbero impattare potenzialmente i trend di mercato.
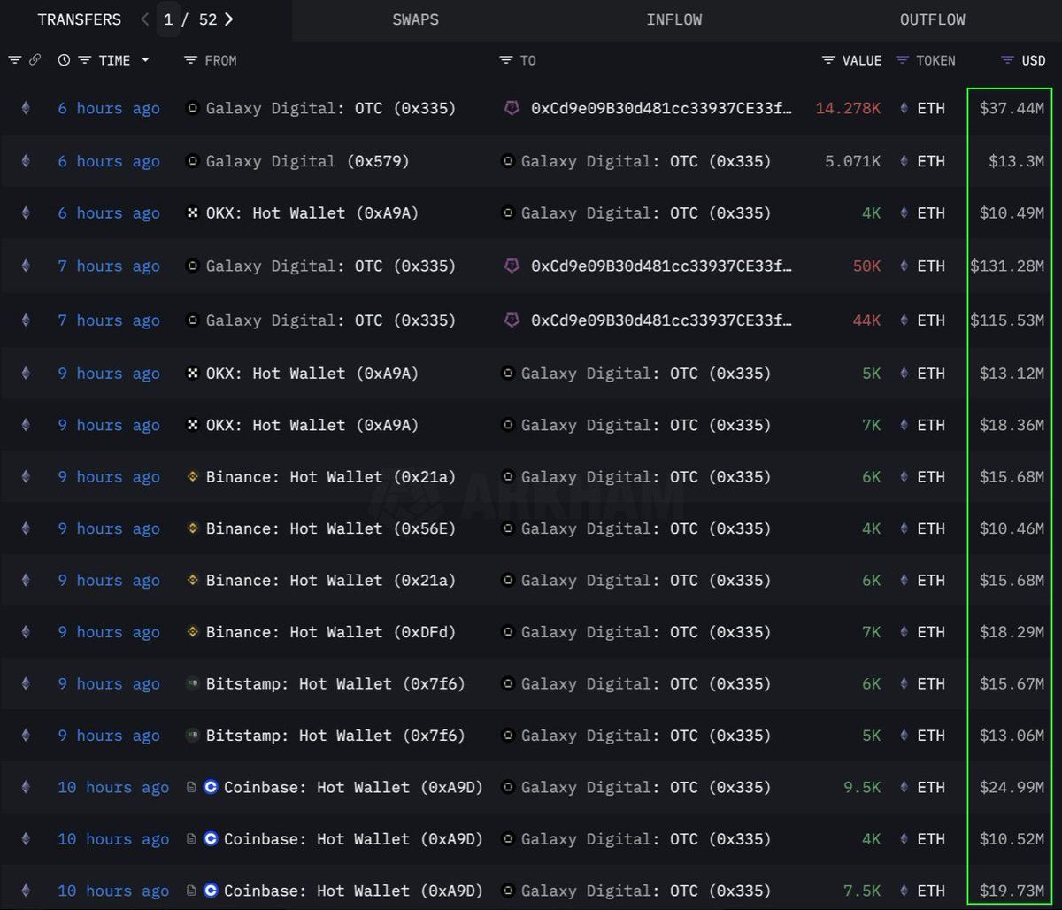
Ethereum (ETH)
Secondo i dati di Lookonchain, un’istituzione o una balena ha effettuato un acquisto di grande volume di 108.278 Ethereum (ETH), equivalente a $283 milioni, attraverso un canale OTC (over-the-counter). Il wallet OTC di Galaxy Digital ha eseguito questa transazione. Questo ha ritirato 89.000 ETH (per un valore di $233,5 milioni) dagli exchange nelle precedenti 12 ore prima di trasferire 108.278 ETH a un wallet con l’indirizzo 0x0b26.
Attualmente, questo wallet detiene asset valutati approssimativamente a $365 milioni. I trader spesso utilizzano tali transazioni OTC per evitare di causare una significativa volatilità di mercato.
Indica che questa istituzione sta accumulando strategicamente ETH, possibilmente preparandosi per un futuro aumento del prezzo. Questa moneta ha anche visto il suo più forte afflusso di sei settimane dal 2024, con $286 milioni aggiunti la scorsa settimana in mezzo a una crescente domanda istituzionale.
Al momento della scrittura, ETH è scambiato a $2.637, in aumento dell’1% nelle ultime 24 ore. Secondo il trader CryptoFaibik, ETH si sta muovendo all’interno di un pattern a triangolo simmetrico pluriennale che si è sviluppato dall’inizio del 2021.
“Una chiusura mensile sopra $3.500 confermerebbe un breakout dal triangolo pluriennale,” ha condiviso CryptoFaibik.
Fartcoin (FARTCOIN)
FARTCOIN, una meme coin sulla piattaforma Solana (SOL), sta attirando anche un’attenzione significativa da parte di grandi investitori. Secondo i dati di Lookonchain, tre balene hanno acquistato 9,2 milioni di FARTCOIN in quattro ore, per un valore totale di $9,5 milioni.
Queste transazioni suggeriscono che un gruppo di balene è altamente ottimista sul potenziale di crescita di FARTCOIN a breve termine.
Al momento della scrittura, FARTCOIN è scambiato a $1,08, in calo del 4,7% nelle ultime 24 ore. Tuttavia, alcuni trader rimangono piuttosto ottimisti sul prezzo a lungo termine di questa meme coin.
Hyperliquid (HYPE)
HYPE, un’altra altcoin emergente, non è sfuggita all’attenzione delle balene. Secondo i dati di OnchainLens, una balena ha speso $6 milioni in tre giorni per acquistare oltre 170.000 HYPE. Questa accumulazione aggressiva avviene nonostante HYPE non sia ancora stata listata sui principali exchange.
Come riportato da BeInCrypto, il recente aumento del valore di HYPE potrebbe essere dovuto all’hype intorno al trader James Wynn su Hyperliquid. Combinato con la partecipazione di grandi investitori, questo indica una forte fiducia nel potenziale a lungo termine di HYPE. Potrebbe segnalare un imminente boom del prezzo, specialmente dopo essere stata listata su Binance US.
Al momento della pubblicazione, HYPE è scambiato a $36,59, in calo dell’1,7% nelle ultime 24 ore.
Il coinvolgimento delle balene crypto e degli investitori istituzionali in ETH, FARTCOIN e HYPE durante la prima settimana di giugno 2025 è un segnale positivo che riflette una forte fiducia nel mercato delle criptovalute. Queste grandi transazioni indicano strategie di investimento a lungo termine e potrebbero essere catalizzatori per futuri aumenti di prezzo.





